Audit et Intégration


Solution informatique conçue pour s’intégrer aux systèmes existants des établissements financiers, sans rupture des chaînes opérationnelles.
Elle permet l’audit des processus de collecte, de transformation et d’exploitation des données réglementaires (PRIIPs, MIFID II, ESG/SFDR), avec une traçabilité complète des sources et des calculs.
Les traitements sont documentés, historisés et vérifiables, facilitant les contrôles internes, les audits externes et les demandes des autorités de supervision.
L’architecture repose sur des référentiels normalisés garantissant cohérence, reproductibilité et maîtrise des risques.
Utilisation
Le client est vu de façon consolidée, le performances et risques sont calculés via un "look-through", c'est à dire une consolidation réelle de tous les sous-jacents de tous ses placements (et non une moyenne comme l'indique trop d'outils non conformes)...
Un peu de détails et de fonctionnalités utiles et précises


On reprend la même modélisation que pour la consolidation des placements d'un client mais centrée sur un contrat


Les déclenchements des tâches se font à tous les niveaux : clients, affaires, par sélection de clients ou d'affaires, sur les groupes, en individuel, de façon générale, en automatique sur les obsolescence ...
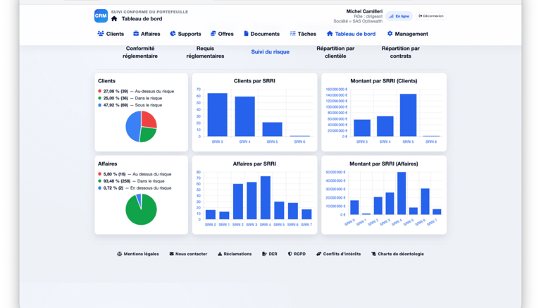
Contrôles
Un tableau de bord complet pour bien analyser les risques
Notre système rend la conformité simple et discrète, sans effort de votre part.
Offre produit, produit ciblé sur la clientèle, POG : c'est la base des obligations pour définir sur quoi orienter le client suite à son questionnaire de risques
Descriptif société, stockage des documents obligatoires, gestion des équipes et des droits d'accès, ... jusqu'aux calculs des rémunérations à la semaine...




Support


Niveau 3 – Intervention spécialisée : accompagnement suite à un contrôle AMF / ACPR ou à une demande d’audit externe, etc.
Le dispositif de support est structuré en plusieurs niveaux afin de garantir à la fois la continuité de service, la maîtrise des risques et la capacité à répondre aux exigences réglementaires.
Chaque niveau est défini selon la nature des sollicitations, leur criticité opérationnelle et leur impact potentiel en matière de conformité et d’audit.
Niveau 2 – Support expert 24/7 : traitement d’une anomalie de données ou d’un incident impactant les contrôles de conformité, etc.
Niveau 1 – Assistance IA : aide à la compréhension d’un indicateur réglementaire (PRIIPs, MIFID II, ESG/SFDR), etc.